BDD Test Management for Jira: Complete Features Overview
Bring Behaviour-Driven Development into Jira with an integrated workflow for writing, managing, and automating Gherkin scenarios. AssertThat provides a complete BDD test management solution for Jira teams working across Agile, DevOps, and automation
Create clear, consistent BDD scenarios directly inside Jira using our intuitive Gherkin editor. AssertThat helps teams capture behaviour accurately from the start, ensuring user stories are well understood and ready for development.
Key features:
Write Feature files, Backgrounds, Rules and Scenario Outlines
Collaborate across product, QA and development
Keep acceptance criteria aligned with real user behaviour

Native BDD Workflow Inside Jira
Coordinate your entire BDD process without leaving Jira. AssertThat brings discovery, formulation, development, validation and feedback into one shared workspace, reducing ambiguity and improving team communication
Centralise discussions and scenarios
Keep contexts consistent across projects
Ensure every story has clear behavioural intent

Scenario Manager for Bulk Updates
Manage and update BDD scenarios at scale with ease. The Scenario Manager allows you to filter, select and bulk-edit large sets of scenarios, helping teams stay efficient during refinement or release preparation.
Update steps, execution mode, tags and links in bulk
Quickly maintain consistency across multiple features
Create structured Test Plans directly from selected scenarios

Easy Migration of Existing BDD Scenarios
Moving to AssertThat is straightforward, whether you’re switching tools or consolidating projects. Import BDD scenarios and feature files directly into Jira with minimal effort.
Upload existing feature files
Import via custom APIs for automated migrations
Preserve structure, tags and formatting during import

Simple Configuration of Standardised BDD Practices
Standardise BDD workflows across all Jira projects to match your organisation’s processes. AssertThat provides flexible configuration options to help teams work consistently and efficiently.
Enable or disable BDD features per project
Define default behaviours and review flows
Easily adapt to different team needs or methodologies

Gherkin BDD Editor (Native to Jira)
The leading native Gherkin editor for Jira, designed to support fast, accurate and collaborative BDD scenario creation. Key features include:
Real-time syntax validation
Step autocomplete for consistent step naming
Manual/Automated tagging for test classification
Rich support for Feature and Scenario-level tagging

AI Powered BDD Scenario Generation (Coming Soon)
Accelerate test design with AI-generated BDD scenarios directly in Jira. AI creates clear, consistent scenarios from your User Stories, helping teams start faster and maintain high-quality behaviour definitions:
- Generate scenarios instantly
- Improve consistency across teams
- Reduce time spent on repetitive writing
Provide strong starting points for refinement

Manual Execution of BDD Scenarios
Execute manual BDD scenarios directly within Jira and track outcomes with full visibility. AssertThat allows teams to validate scenarios early and maintain accurate testing records.
- Link scenarios to any Jira issue type or Test Plan
- Capture pass/fail results and execution notes
- Monitor status instantly from the User Story

Automated Execution of BDD Scenarios
Connect your Cucumber automation pipeline to AssertThat and view real-time feedback inside Jira. Automated execution results are mapped to the correct scenarios for complete traceability.
- Import results via API
- See execution status on each story or feature
- Maintain alignment between code, tests and documentation

Integration for BDD Automation Frameworks
AssertThat integrates seamlessly with your existing automation tooling. Export scenarios for automated execution and import results back into Jira to keep your testing workflow synchronised.
- Works with any CI/CD pipeline
- Two-way API interaction
- Maintain alignment between code, tests and documentation

Automated Test Reporting in Jira
Bring rich automation reporting into Jira with real-time insights. AssertThat helps teams understand trends, identify unstable tests and review executable specifications quickly.
- Explore historical and recent automation results
- Filter by tags, features or status
Assign failed scenarios directly to team members

Managing Regression cycles Test Plans
Organise regression and release testing with structured Test Plans. Plan, track and review test executions across multiple phases, ensuring your release process remains controlled.
- Clone Test Plans for reuse across phases
- Lock scenario details against a specific release
- Provide reliable test status across sprints or versions


Test Plan Reporting and Execution Insights
Monitor test progress with detailed Test Plan reporting. Use your preferred filters or JQL to view execution status, identify gaps, and ensure the right scenarios are covered.
- Real-time insights across manual and automated tests
- Trend overviews for better planning
Clear visibility for QA leads and stakeholders
Full Traceability Across Jira Projects
Understand how BDD scenarios map to requirements across your organisation. Interactive charts and dashboards give a complete view of coverage, status and risk.
- View scenario-to-story traceability
- Identify untested or failing behaviours
- Filter by project, feature or release using JQL

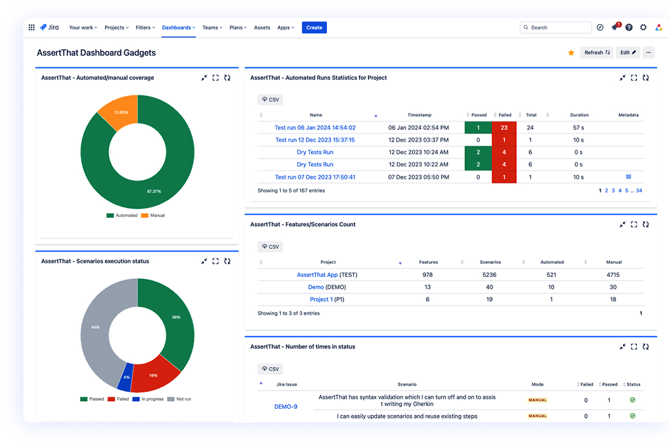
Program and Enterprise Level BDD reporting
Support large-scale and cross-project teams with enterprise-level reporting. Dashboard Gadgets help you track BDD adoption, execution health and progress across multiple initiatives.
- Organisation-wide insights for leadership
- Analyse coverage, stability and adoption trends
- Highlight bottlenecks and problem scenarios early

What is AssertThat BDD test management for Jira?
Can I write Gherkin scenarios directly in Jira?
Does AssertThat support automated Cucumber test results?
How does the AI scenario generation feature work? (Coming Soon)
Can manual and automated tests be managed together?
How do Test Plans help with regression testing?
Does AssertThat integrate with CI/CD tools and automation frameworks?
Can AssertThat help standardise BDD practices across multiple teams?
How does AssertThat support cross-project reporting?
Does AssertThat support bulk editing of scenarios?
Can I migrate existing BDD scenarios from other tools?
Does AssertThat provide traceability from BDD scenarios back to Jira issues?
Is AssertThat available for both Jira Cloud and Jira Data Center?
Ready to transform your BDD experience in Jira?
Start your free trial today or connect with our experts to learn how AssertThat can streamline your BDD processes
